All-in-One Hub: Every project combines tasks, timesheets, sales, and purchases in one place. Client Portal: Give customers real-time updates, cutting unnecessary emails
Tree View: See how projects and sub-projects connect at a glance
Why It Matters
No more digging for updates
Clients stay informed automatically
Spot dependencies instantly

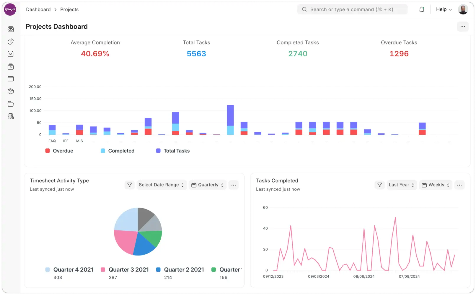
Plans don’t work unless tasks do. Tagrit ensures:
1. Every task has an owner and deadline
2. You’ll always see what’s falling behind
3. Gantt charts reveal task relationships
4. Kanban boards let you update progress in seconds

Tagrit gives you full visibility into project costs by automatically linking timesheets, expenses, and invoices to each project. See exactly where time and money are being spent, compare actual effort against budgets, and measure true profitability at the task level.
The system tracks both cost and billing rates for every activity, revealing which tasks deliver the best returns. For exceptional work, easily convert approved timesheets into bonus payments – no manual calculations needed.

When projects span multiple sites, Tagrit keeps your inventory visible and organized. Assign stock to specific project locations, track movements between sites, and always know what assets you have deployed where.

Tired of chasing clients with updates? Tagrit’s client portal lets customers:
✓ Track progress 24/7
✓ See upcoming milestones
✓ Spot potential delays early
✓ Access docs/files on demand
